Fazit der Redaktion
- Tägliche Ranking-Überprüfung
- Historische und Wettbewerbsdaten
- Umfassende Analysen (Backlinks, On-Page, etc.)
- Inkonsistente deutsche Übersetzung
- Komplexes Preissystem

Was ist SE Ranking?
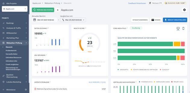
SE Ranking ist eine 360-Grad-SEO-Software mit einem besonderen Fokus auf die Analyse und Überwachung von Google-Rankings. Mit SE Ranking behalten Sie die durchschnittliche Position Ihrer Domain oder einzelner URLs im Auge, wobei die Ranking-Analysen je nach Tarif jeweils täglich, halbwöchentlich oder wöchentlich durchgeführt werden. Dabei sehen Sie nicht nur die aktuelle Position Ihrer einzelnen Pages für bestimmte Keywords, sondern können die Entwicklung des Rankings im Zeitverlauf nachvollziehen und so schnell auf Änderungen oder Google-Updates reagieren, die Ihre Seiten beeinflussen. SE Ranking bietet einen der besten und umfangreichsten Rank Tracker auf dem Markt.

Hinzu kommen bis zu 35 weitere Tools für PPC- und SEO-Expert:innen, wie eine umfassende Onpage-SEO-Prüfung, das Schwachstellen auf Ihrer Seite identifiziert und nützliche Vorschläge zur Verbesserung des Rankings bietet. Dabei werden alle möglichen Ranking-Faktoren einbezogen, beispielsweise die Benutzerfreundlichkeit der Page, die Qualität und der Aufbau des Contents, technische Kriterien, Backlinks und vieles mehr.

Weitere Features der Plattform sind die Wettbewerbsanalyse (anhand einer Datenbank von über 250 Millionen Keywords), die Keyword-Recherche für die Planung zukünftiger Pages oder der Backlink-Checker. Hinzu kommen ein Lead Generator in Form eines Web-Formulars, ein Tool zur Überwachung von Seitenänderungen (um Änderungen an von Ihnen bestimmten Seiten im Auge zu behalten), sowie die Erstellung eines Marketing-Plans in Form einer Checkliste mit den wichtigsten nötigen SEO-Anpassungen.

Durch die Echtzeit-Daten sollen SEOs und Content Creator in die Lage versetzt werden, das Ranking bestehender Seiten effektiv zu steigern und neue Seiten durch eine umfassende Keyword-Planung hoch einsteigen zu lassen. SE Ranking bietet eine übersichtliche und moderne Benutzeroberfläche, in der sich sowohl Einsteiger:innen im SEO, als auch Profis und Agenturen schnell zurechtfinden, um die wichtigsten Zahlen und Daten abzurufen. Einziges kleines Manko ist aktuell noch die deutsche Übersetzung des ursprünglich englischsprachigen Tools; diese fällt teilweise ein wenig inkonsistent aus und ist noch unvollständig, wird aber stetig verbessert.

Preislich ist SE Ranking recht attraktiv und bietet ein gutes Preis-Leistungs-Verhältnis. Das Tool ist in drei Preisklassen “Essential”, “Pro” und “Business” für zwischen rund 40 und 900 Euro pro Monat verfügbar. Die einzelnen Tarife unterscheiden sich durch die Anzahl der getrackten Keywords (zwischen 250 und 20.000) sowie durch einzelne Features wie die Tiefe der historischen Daten, Überwachung von Seitenänderungen oder die offene API; diese Spezialfeatures kommen erst in den größeren Tarifen hinzu. Rabatte gibt es für längere Vertragslaufzeiten (wobei Sie flexibel zwischen einer monatlichen und einer jährlichen Laufzeit wählen können) oder für weniger häufige Ranking-Überprüfungen. Da das Preissystem sehr flexibel - aber eben auch recht komplex ist - stellt der Anbieter auf seiner Website einen Preiskonfigurator zur Verfügung, durch den Sie SE Ranking für sich individuell zusammenstellen können. SE Ranking kann maßgeschneiderte Tools für alle Branchen und Unternehmensgrößen anbieten und ist daher von KMU bis zum Großunternehmen geeignet.








